基于行業需求深度理解與持續技術創新,復亞智能不斷提升全系統產品作業能力。本次全系統能力升級主要包含識別結果管理閉環、圖像內容增強、數據多維呈現、掛載能力豐富等亮點,進一步提升實際行業應用中的效率與安全性。

一、缺陷處理閉環跟蹤,優化識別算法的全流程管理
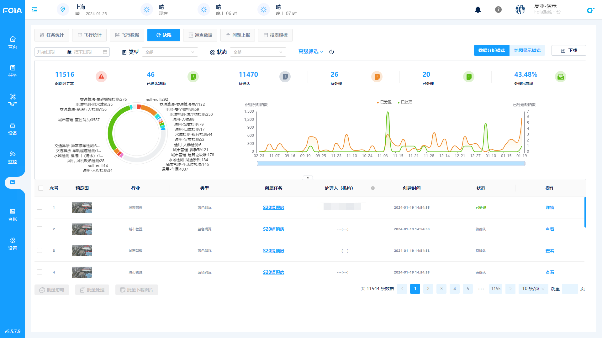
解決傳統算法中先采后識別、識別結果單一呈現、識別處理難以跟進等問題,復亞智能形成算法平臺識別的實時告警并記錄、復核確認缺陷、生成缺陷報告、線下缺陷處理、線上結果跟蹤留檔的完整流程,提供更為高效、準確和易于管理的感知識別解決方案,提升整體運維作業的準確性和可靠性。
■飛行中實時識別:在巡視過程中,自動實時識別并顯示在平臺上,對識別到的異常會立即記錄,進行即時告警,相較于先采后識別,干預更及時。

*識別結果頁面
■ 結果多維度查看:在巡視結束后,可以直觀地查看缺陷識別記錄,包含任務記錄、識別后的缺陷圖片和原始圖像、詳細的缺陷說明、算法識別報告、歷史數據與任務概覽等數十個維度結果,幫助用戶全面判斷,更好地理解和處理問題。
■ 缺陷在線復核:針對自動識別出來的缺陷情況,可以在平臺上進行人工二次審核修改(或直接在飛行過程中手動添加),提高整體結果的準確性。

*人工復核
■ 處理閉環跟蹤:支持上傳和記錄缺陷處理的具體情況,便于跟進和匯總。同時平臺會對整體情況進行分析,將識別異常數、已確認缺陷、缺陷處理完成率等統計結果以報表、列表、圖表等形式展現,便于用戶對數據直觀比較、分析、匯報。

*處理情況跟進
二、圖像內容增強,提升低能見度環境下的巡視效果
針對霧霾等能見度較低的環境下拍攝畫面效果受影響的情況,復亞智能自主研發圖像內容增強算法,增加實時畫面視覺上的清晰度和系統的環境適應性,例如在交通巡視和城市管理中,可以更好捕捉車輛、人物、告示牌等關鍵主體信息,查看指定目標實際情況。

*圖像增強效果,左為增強后
三、歷史飛行軌跡匯總,增強飛行數據分析與管理
睿云管控平臺上增加詳細的飛行軌跡匯總展示和數據記錄。用戶可以點擊任一條指定的飛行記錄,查看該記錄的歷史實時軌跡回放,包括無人機的畫面、實時遙測信息和飛行拍攝成果,支持無人機第一視角和航線軌跡的雙視圖顯示。軌跡回放中還新增了視頻動作節點,以及無起飛和降落片段視頻的下載選項,進一步豐富了用戶的使用體驗。

*歷史飛行軌跡匯總頁面
此外歷史飛行軌跡頁面頁面還進行了多元信息匯總展示,涵蓋地圖相冊、禁飛空域、點線面的人工標注、最新實采地圖映像、三維模型、高程數據、機場覆蓋范圍等信息,有效輔助任務管理和綜合分析決策。
四、適配拋投器,增強公安應急處突能力
為應對公安有關工作中“打”“查”“巡”“防”“助”的全面需求,復亞智能對拋投器進行了全面適配和實測驗證,通過睿云管控平臺進行自動/手動操作,可在單次飛行中完成四次精準的拋投任務,掛載數據匯總至平臺統一結果數據輸出,高效安全完成應急救援,物資投放等任務,減少了直接人員接入現場的風險,配合系統接警、興趣點飛行、就近調度等功能,增強公安、消防、交通等部門的現場干預和救援能力,顯著提升應急響應能力。

此外,復亞智能無人機全自動飛行系統還具備數十種掛載能力,支持大疆禪思系列等云臺相機,以及激光甲烷探測儀、喊話器、探照燈、爆閃燈、氣體探測儀、拋投器等多種第三方掛載,可根據不同的場景要求配置相應的掛載能力,滿足全場景數據監測、采集、干預需求。
免費預約演示
添加官方客服
我們的工作時間是工作日9:00~17:30
期待與您溝通并提供您所需的支持或方案,謝謝!
掃碼關注